

取消
清空记录
历史记录
清空记录
历史记录
虚拟电厂(Virtual Power Plant,VPP)是一种通过信息技术和智能控制手段,将分布式能源资源(DERs),如分布式发电设备、储能系统、可控负荷等,聚合起来并作为一个整体参与电力市场和电网运行的解决方案。
(1)优化电力资源配置:通过智能调度技术,虚拟电场能够根据实时需求和市场价格优化电力生产和消费,提高电力系统的运行效率
(2)增强电网稳定性:提供调频、备用等辅助服务,帮助电网应对突发情况,确保电力供应的稳定性和可靠性。
(3)促进清洁能源消纳:整合间歇性可再生能源,并通过储能和需求响应平衡供需,减少弃风弃电现象。
(4)降低用户成本:为用户提供参与需求响应的机会,通过经济激励措施鼓励用户调整用电行为,从而降低用电成本。
(5)支持电力市场发展:作为灵活的市场主体,虚拟电厂可以参与电能量市场、辅助服务市场、需求响应市场等,推动电力市场化改革和智能电网建设。
(1)不需要大规模的新建物理基础设施,而是通过软件和技术手段实现资源整合。
(2)可以灵活调度多种类型的分布式能源,形成统一的调度和管理,提高能源利用效率和电网系统的稳定性。
(3)多主体协作,虚拟电厂涉及众多利益关联方,包括:发电企业、电力用户、分布式能源持有者。
(4)可直接参与市场交易,虚拟电厂聚合商可以作为独立主体参与到市场交易中。
2.整体架构与设计方案
(1)设备层:通过边缘-云计算协同优化,实现可调负荷、充电储能系统、分布式光伏等分布式资源在聚合层面的聚合感知和优化协同;
(2)接入层:采用 Modbus、MQTT、HTTPS等通信协议,将收集上来的关键数据信息上传到数据层。以先进的通信技术和物联网技术作为支撑,实现更高的数据传输效率,建设泛在、低延时的感知“神经网络”和安全、可靠的协同管控体系;
(3)数据层:在数据层进行数据的清洗、筛选处理,为边缘计算提供良好的数据支撑,同时还要进行数据隔离,维护数据和虚拟电厂平台系统的安全;
(4)公共层:打通同电力交易系统、电网调控系统、电力营销系统光储充EMS能管系统的接口,实现信息高效互通;
(5)应用层:应用层包括数据中心、用户中心、物联中心、客户管理、合同管理、中长期市场交易、现货市场交易、清算结算管理、聚合资源管理、运行监控预测、响应交易管理、调度控制管理、边缘调度管理、模型管理、算法管理等模块,实现能链虚拟电厂平台的核心功能:
(6)展示层:展示层采用 WEB 端、大屏端、APP端/小程序等形式进行数据和运行状态信息的可视化展示。
根据用户需求建设集采集,调度,分析为一体的虚拟电厂平台。有别于之前的能耗采集平台和需求响应平台,该系统不局限于单一资源形式的数据采集与需求响应,而是要建设实现商业、居民、工业、光伏、充电桩、分布式能源等多种灵活性资源快速接入,利用电源侧的多能互补和负荷侧的灵活互动,对电网提供电能或调峰、调频、可再生能源消纳等多种辅助服务。
构建集商业建筑、工业、充电桩、储能等多种综合资源的虚拟电厂平台,通过信息化手段和网络技术,实现资源数据采集和调度控制。针对电网削峰、填谷、调频等不同场景要求,综合调度可用资源,完成电网调度任务。平台接入资源终端采用联研院边缘网关作为采集、传输、控制设备,并使用规定协议完成与服务端的数据通讯。
3.项目建设方案
聚合控制网关
平台功能-负荷核定
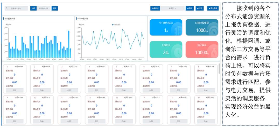
平台功能-负荷上报
平台功能-聚合申报
4.平台建设内容
混合型虚拟电厂的建设需要满足多元异构资源的接入,构建智能调控平台实现资源优化调度,参与电力市场多品种交易,实现多场景下市场化交易和商业运营。
虚拟电厂准入备案申请页面、可调资源信息建模工作台、居间企业档案维护管理页面、零售套餐配置与管理页面、代理合同签约与管理页面、虚拟电厂运营统计分析看板。
虚拟电厂合同套餐编制页面、合同套餐审核审批页面、合同套餐上线签订页面、合约执行跟踪与管理页面。
分布式资源调节能力挖掘页面、资源聚合优化计算页面、资源物理特性表征模型页面、协同优化调控验证页面。
市场数据集成与预测模型构建页面、负荷分析与峰谷价格联动页面、功率与出力预测分析页面、日前协同计划方案编制页面。
虚拟电厂全品类交易功能页面、电力市场数据交换页面、多时序交易预案编制页面、交易预案评估审核与报出页面。
多层协同互动监视页面、中标结果与经济调控计算页面、调控指令跟踪与资源状态管理页面、分级分时优化组合与紧急调控页面。
可调能力计量与费用结算页面、调节里程计算与考核页面、结算凭据生成与管理页面、全流程分摊结算管理页面。
设备自动化接入与协议管理页面、资源状态实时感知与告警页面、物联设备全生命周期管理页面、边缘 - 云端协同管理页面。
组织机构与用户管理页面、角色权限与菜单管理页面、系统编码与流程配置页面、系统运行日志管理页面。
市场化交易管理页面、客户全生命周期管理页面、购售电合同跟踪页面、偏差考核处理页面。
建设虚拟电厂平台的意义重大,它不仅能优化能源资源配置、提升电网稳定性、整合分散资源、优化供需平衡、提升调峰调频能力、推动可再生能源消纳与 “双碳” 目标实现,更能构建数字孪生电网、推动能源行业的数字化与智能化转型。
虚拟电厂平台通过技术创新与模式创新,将分散的能源资源转化为可调控的 “虚拟电源”,既是应对能源转型挑战的关键手段,也是构建新型电力系统的核心支撑。其意义不仅在于提升能源效率与电网稳定性,更在于推动整个能源生态向低碳、智能、互动的方向演进,为 “双碳” 目标与能源革命奠定基础。
